rConsole icon

rConsole -----

High performance, low impact remote console for your Minecraft Server in the browser



rConsole
High performance, low impact remote console for your Minecraft Server in the browser

This plugin is under development, and is still in beta


Features
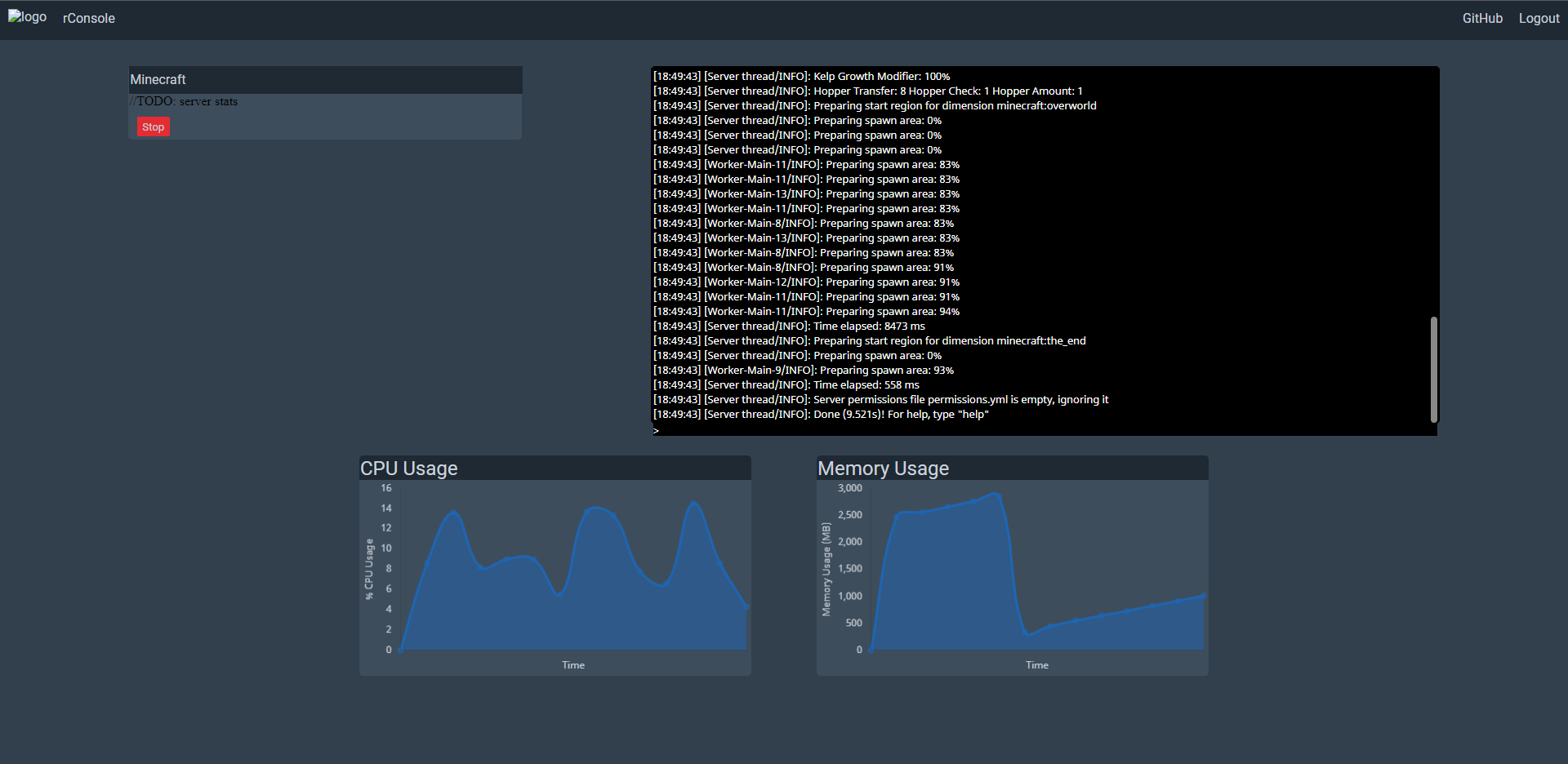
- Read console
- Send commands
- Simple API over TCP Sockets
- Feature-rich API via HTTP
- Get Console logs
- Execute commands
- Server metrics like CPU usage and memory usage
- Fast and intuitive web UI

Installation Instructions
  1. Download rConsole via the download button
  2. Install rConsole in your plugins folder
  3. Start your Minecraft server to let the plugin generate it's configuration files, after it has started fully, shut it down
  4. Edit the configuration, fields to pay attention to are pepper and baseUrl. The descriptions of these fields are in the example configuration linked below
  5. You are now ready to go, start your Minecraft server. You can find the web interface at http://localhost:8090 in your browser unless you configured otherwise
Important: Please change the value of the 'pepper' option in the configuration to a random string of 16 characts. This string makes sure your passwords for the dashboards are stored safely!

Support

I provide support for all my plugins in my Discord server here: https://discord.com/invite/BrhNg7z and via GitHub issues here: https://github.com/TheDutchMC/rConsole/issues/new

Screenshots
[​IMG]

Commands
/adduser <username> <password> Add a new user to the web interface
/delsession <sessionID> Delete a session ID
/deluser <username> Delete a user
/listsessions List all SessionIDs and to which user they belong
/listusers List all users

Permission Nodes
All permission nodes are in the following format: rconsole.<command>, e.g the permission node for /adduser is rconsole.adduser. All commands are default OP only

Common Errors
The server sent an invalid response
This error is caused because you tried to connect to the TCP server via your browser (port 8080 by default). You want to connect to the HTTP server (port 8090 by default).

nl/thedutchmc/rconsole/RConsole has been compiled by a more recent version of the Java Runtime
Your server is running a version of Java that is no longer supported. Please update to at least Java 11

..version GLIBC_2.XX' not found...
This is a bit of tricky one. I can only support so much. The native parts of the plugin require libc to be present and *reasonably* up-to-date. The support table for libc is as follows:
=< rConsole 0.5.0: libc version 2.29 (Ubuntu Focal Fossa)
>= rConsole 0.5.1: libc version 2.23 (Ubuntu Xenial Xerus)
This should be plenty for most people.

Platform support
Because I use Rust code, this plugin will not work on all operating systems and architectures.
At the moment the following is supported:
- x86_64 Linux
- x86_64 Windows
- x86_64 MacOS

I am working on support for aarch64 (ARM 64-bit, Raspberry Pi 4 and up) and armhf (ARM 32, Raspberry Pi 3 and lower) support, though this takes some work.

MacOS is supported as of v0.4.1. Only x86_64 Mac's are supported. Apple's M1 architecture is not.

If you run a platform that is not supported, but you'd like to use rConsole, please also open an issue here: https://github.com/TheDutchMC/rConsole/issues/new

On the agenda
- File browser
- Different permission levels for the webinterface


Config & Building Yourself
The default configuration and instructions on how to compile rConsole yourself can be found here: https://github.com/TheDutchMC/rConsole/blob/master/README.md
Resource Information
Author:
----------
Total Downloads: 789
First Release: Apr 25, 2021
Last Update: Apr 28, 2021
Category: ---------------
All-Time Rating:
3 ratings
Find more info at discord.com...
Version -----
Released: --------------------
Downloads: ------
Version Rating:
----------------------
-- ratings