Prometheus Exporter icon

Prometheus Exporter -----

Exports Minecraft server stats for Prometheus.



NOTE:

This plugin is maintained on Github - please go there for the most up-to-date information.



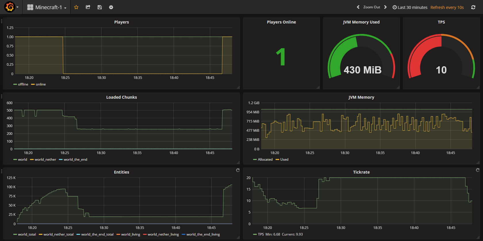
[​IMG]

Have an instance of Prometheus available? Want to visualize your server stats in Grafana or PromDash?
This is the plugin for you!

This plugin will expose a metrics endpoint for Prometheus to parse and enables you to view your server's stats in Grafana or PromDash.

Feedback appreciated

If you find any problems or have suggestions, please leave feedback in the Github Issue tracker.

Installation and Configuration Instructions

You can find installation and configuration instructions as well as a sample Grafana dashboard on Github.
Resource Information
Author:
----------
Total Downloads: 2,510
First Release: Feb 19, 2017
Last Update: Dec 3, 2021
Category: ---------------
All-Time Rating:
10 ratings
Find more info at github.com...
Version -----
Released: --------------------
Downloads: ------
Version Rating:
----------------------
-- ratings